Ответвительная промежуточная опора 20П 10

Чертеж изделия:

Краткая информация 

Двухцепные железобетонные опоры

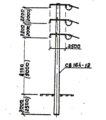
Двухцепная ответвительная промежуточная опора 20П 10 на базе стойки СВ 164-12. Опора состоит из вибрированной стойки СВ 164-12  прямоугольного сечения и стальных конструкций. Железобетонная вибрированная опора, предназначенная для применения в сетях ВЛ 10 кВ. Опора имеет ответвительное значение, то есть помогает оформлять изменение направления сети ЛЭП. Опоры, предназначенный для прокладки проводов низковольтных сетей, проходящих в стеснённых условиях, например на выходах с подстанций, в густо населенной местности, насыщенной инженерными сооружениями и  на территории парков.  Опоры железобетонные применяются для линий подводящего назначения. Расстояние между ближайшими проводами разных цепей ВЛ 10кВ в ненаселенной и населенной местности составляет 2,5 м, таким образом обеспечивается надежная работа линий.

Напряжение воздушной линии электропередач, на которую устанавливается двухцепная опора, не превышает 10 кВ. Данный вид опор предназначен для эксплуатации в районах ветровой нагрузки I-VI и гололедных районов. Температура воздуха площадки установки двухцепной опоры должна быть не ниже -40°С. Для эксплуатации в районах северных широт рекомендуется использовать опоры, изготовленные на заказ именно для данных климатических условий. Опоры 20П 10 предназначены для использования в неагрессивных  районах. Для эксплуатации в агрессивных средах опоры анкерные предварительно защищают специальными веществами. Сейсмичность района установки двухцепных опор 20П 10 должна составлять не более 9 баллов. Железобетонные двухцепные опоры используются в любых типах грунтов с коэффициентом пористости 0,45-1,05.

Производство

Материалом для изготовления опор 20П 10  служит тяжелый бетон. Бетон для опор обладает низкой водонепроницаемости W8 и устойчивость к электрокоррози. Морозостойкость опор для различных климатических условий F150-F200. Высококачественный бетон, используемый в процессе производства опор устойчив к воздействию окружающей среды и химических веществ. Изделия армируются стальным каркасом изготовленный из стрежневой арматуры диаметра 12-20 мм. Арматура выполняется из предварительно напряженной стали высокого класса  (АIV, A-V). Электрическое Абсолютно все металлические детали концевых опор предварительно обрабатываются антикоррозийными веществами. Железобетонные опоры - это высококачественное изделия, которое, при соблюдении всех технологических норм, способно прослужить не один десяток лет. Готовые изделия на выходе  имеют массу 3550  кг. 

Маркировка

Маркировка двухцепных опор 20П 10 представляет собой цифробуквенный набор, который включает в себе условные обозначения наименования изделия, цифровой индекс, указывающий на напряжение ВЛ и типоразмер.

Например, рассмотрим двухцепные опоры 20П 10, где:

«20П»- двухцепная ответвительная опора;

Цифра «10» - опора для сетей ВЛ 10 кВ.

Хранение и транспортировка опор

Хранение двухцепных опор 20П 10 осуществляется в горизонтальном положении, штабелями. Высота одного штабеля изделия не должна превышать более 5 изделий в стопке, для предотвращения опасности падения или деформации изделия. Стойки укладывают таким образом, что бы закладные изделия ни соприкасались, а изделия для крепления траверс располагались вертикально. Нижний ряд стоек располагается на прокладки специальной формы, а следующие ряды размещаются на деревянных прокладках.